Vuforia Insights
A data collection tool for augmented reality work instructions.
PTC
Product Design
Problem space
Quality Assurance Managers in manufacturing environments needed a digital place to collect all inspection feedback from frontline workers on the products they’re responsible for overseeing.

Process
UX
In the creation of Insights MVP, I worked closely with another UI designer where I provided user flows, wireframes and greyscales. The challenge was to present dense data in meaningful layers, so line managers could see at a glance what was wrong and be able to dig into the data and find the root cause in order to continuously improve their manufacturing processes.
In the creation of Insights MVP, I worked closely with another UI designer where I provided user flows, wireframes and greyscales. The challenge was to present dense data in meaningful layers, so line managers could see at a glance what was wrong and be able to dig into the data and find the root cause in order to continuously improve their manufacturing processes.

MVP build
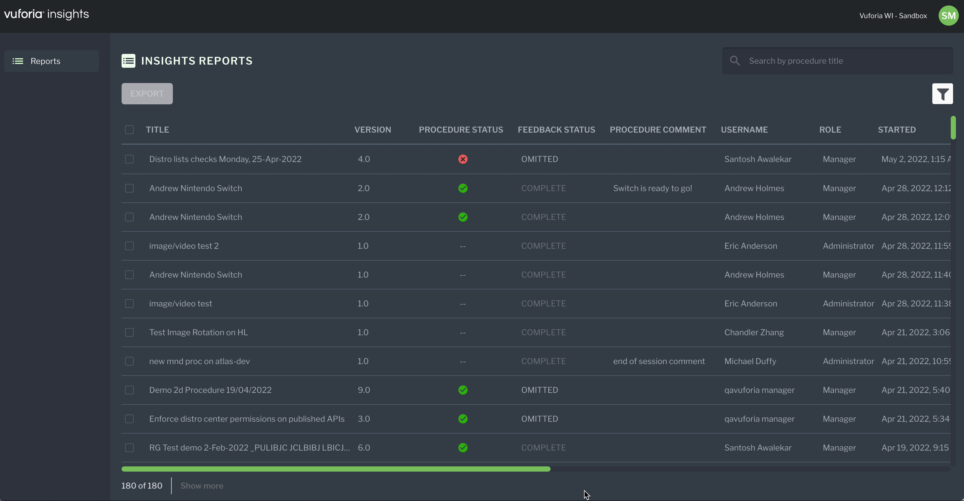
This is the live build of insights, solving for just the core need of collecting instruction data and being able to filter it.
This is the live build of insights, solving for just the core need of collecting instruction data and being able to filter it.
Further exploration
Quality Assurance Managers also needed a way to organize and make sense of the data to find the root cause of any failed inspections. I created user flows, wireframes, greyscales and UI mockups to ideate around personalizing data in a dashboard to help a QA make more informed decisions.
Quality Assurance Managers also needed a way to organize and make sense of the data to find the root cause of any failed inspections. I created user flows, wireframes, greyscales and UI mockups to ideate around personalizing data in a dashboard to help a QA make more informed decisions.